Главная / Услуги / Разработка ПО

Разработка ПО и удаленного доступа

Создание современных программных решений для автоматизации промышленных процессов. От концепции до внедрения под ключ.

Срок от 2 недель
100+ проектов
Экономия до 30%
Гарантия 18 месяцев

Примеры реализованных проектов

Успешные кейсы из нашей практики — от концепции до реализации

0
реализованных проектов
0
недели минимальный срок
0
% экономия бюджета
0
разработчиков в команде

Направления разработки

Комплексные решения для автоматизации промышленных процессов

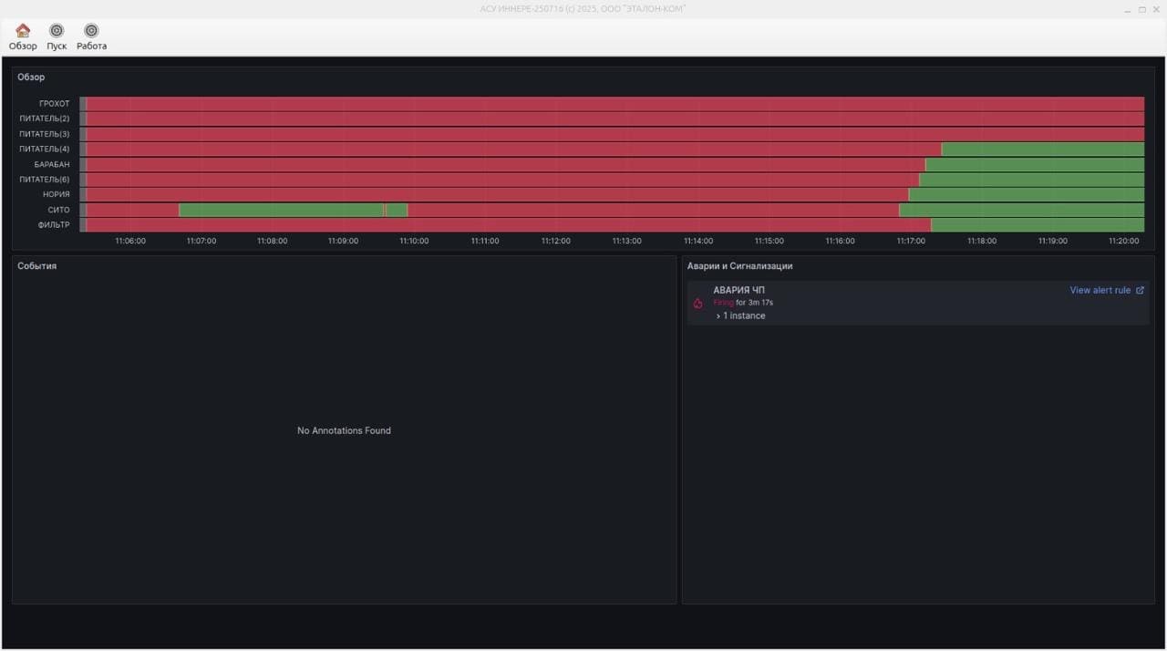
Cистемы дистанционного управления

Разработка систем диспетчеризации и сбора данных

  • Мониторинг в реальном времени
  • Визуализация технологических процессов
  • Архивирование и анализ данных
  • Генерация отчетов

HMI интерфейсы

Создание интуитивных человеко-машинных интерфейсов

  • Панели оператора
  • Мобильные приложения
  • Web-интерфейсы
  • Адаптивный дизайн

ПО для АСУ ТП

Разработка программного обеспечения для систем управления

  • Программирование контроллеров
  • Алгоритмы управления
  • Базы данных и отчетность
  • Интеграционные решения

Название проекта

Подзаголовок проекта

Главное фото проекта

Описание проекта...

Ключевые особенности

Инструкции по работе со СКАДА системами

Подробные руководства по эксплуатации и управлению промышленным оборудованием

Процесс разработки

Четкая методология от анализа требований до внедрения

01

Анализ и проектирование

Изучение требований и проектирование архитектуры системы

  • Сбор и анализ требований
  • Проектирование архитектуры
  • Создание технического задания
  • Согласование с заказчиком
02

Разработка и тестирование

Создание программного обеспечения и комплексное тестирование

  • Разработка функционала
  • Модульное тестирование
  • Интеграционное тестирование
  • Исправление ошибок
03

Внедрение и обучение

Установка системы на объекте и обучение персонала

  • Установка и настройка
  • Интеграция с оборудованием
  • Обучение операторов
  • Тестовый запуск
04

Поддержка и развитие

Техническая поддержка и дальнейшее развитие системы

  • Гарантийная поддержка
  • Обновления и доработки
  • Мониторинг работы
  • Консультации

Частые вопросы

Ответы на популярные вопросы по разработке ПО

Готовы автоматизировать процессы?

Оставьте заявку и получите бесплатную консультацию нашего разработчика