Наши проекты
Комплексная реализация от концепции до ввода в эксплуатацию
Пример реализации проектов
Полный цикл работ от проектирования до пусконаладки
Автоматизация линии фасовки и переработки трепела
Комплексная автоматизация линий фасовки и переработки трепела, аспирационной, вентиляционной и отопительной систем.
Проектирование
28 днейЗадача:
Требовалось модернизировать устаревшую линию исполнительных механизмов. Существующее оборудование не обеспечивало необходимую точность и производительность, отсутствовала система контроля качества, удаленное управление с операторского компьютера, линии аспирации, вентиляции, отопления.
Результат:
Прибыли на предприятие для проведения детального обследования. Проанализировали существующие исполнительные механизмы и систему управления с центрального пульта. Разработали и внедрили комплексное решение, включающее проектирование новых технологических линий: сушки, переработки, сортировки и фасовки. Организовали инженерные системы - аспирацию, вентиляцию и отопление - в единый управляемый контур. Подготовили полный пакет проектной документации: функциональные, принципиальные и монтажные схемы. Сформировали и согласовали таблицу сигналов для интеграции оборудования в единую АСУ ТП. Все этапы работ были утверждены с заказчиком перед реализацией.
Общий вид линий
Общий вид силовых шкафов
Общий вид шкафа АСУ ТП
Монтаж и электромонтаж
34 дняЗадача:
Требовалось заменить устаревшую электрическую инфраструктуру, проложить новые кабельные трассы, установить современное щитовое и шкафное оборудование, интегрировать новую систему к старым силовым шкафам.
Результат:
Предварительно собрали и настроили новые шкафы - силовые и шкафы АСУ ТП, провели полное тестирование в условиях офиса, после чего в готовом и проверенном виде доставили на объект. На месте выполнили интеграцию новых шкафов с существующей силовой инфраструктурой, сохранив работоспособность исторического оборудования. Подключили новые шкафы ко всем исполнительным механизмам и датчикам, установили и смонтировали локальные пульты управления. Проверили регулировку скорости приводов через частотные преобразователи, убедились в корректности их работы. Установили датчики температуры и влажности, настроили и откалибровали их в соответствии с требованиями технологического процесса. Все работы выполнены с соблюдением действующих нормативов и технологических стандартов. Смонтировали необходимое оборудование.
Процесс сборки шкафа АСУ ТП
Процесс сборки шкафа силового
Процесс подключения шкафа АСУ ТП на объекте
Местные пульты управления
Система аспирации и под ней система обогрева
Монтаж металлоконструкций
Разработка ПО
24 дняЗадача:
Необходимо было разработать систему управления линией с возможностью удаленного мониторинга, управления с операторского компьютера, анализом данных, умной системой запуска и останова оборудования, предупреждения об угрозах с интуитивно понятным интерфейсом
Результат:
Разработали и отладили программное обеспечение с полным циклом тестирования. Реализовали двойной режим управления: дистанционный с операторского компьютера и ручной с местных панелей с блокировкой одновременного управления. Интегрировали комплексную систему безопасности: добавили обработку аварийных ситуаций, датчики вращения валов, троссовые выключатели, общую аварийную сигнализацию и протоколирование событий. Настроили сбор и графическое отображение данных с датчиков температуры и влажности. Внедрили интеллектуальную систему запуска и останова всего оборудования по одной кнопке с поэтапной проверкой готовности систем. Разработали удобный интерфейс с визуализацией состояния линии, системой оповещения через световую и звуковую сигнализацию, в том числе на основе датчиков уровня бункеров. Добавили простые настройки скорости оборудования, времени задержек, режимов работы. Для каждого агрегата реализовали учёт моточасов, прогнозирование необходимости ТО и формирование напоминаний. Подготовили подробную инструкцию для оператора и провели тестирование знаний для быстрой адаптации персонала.
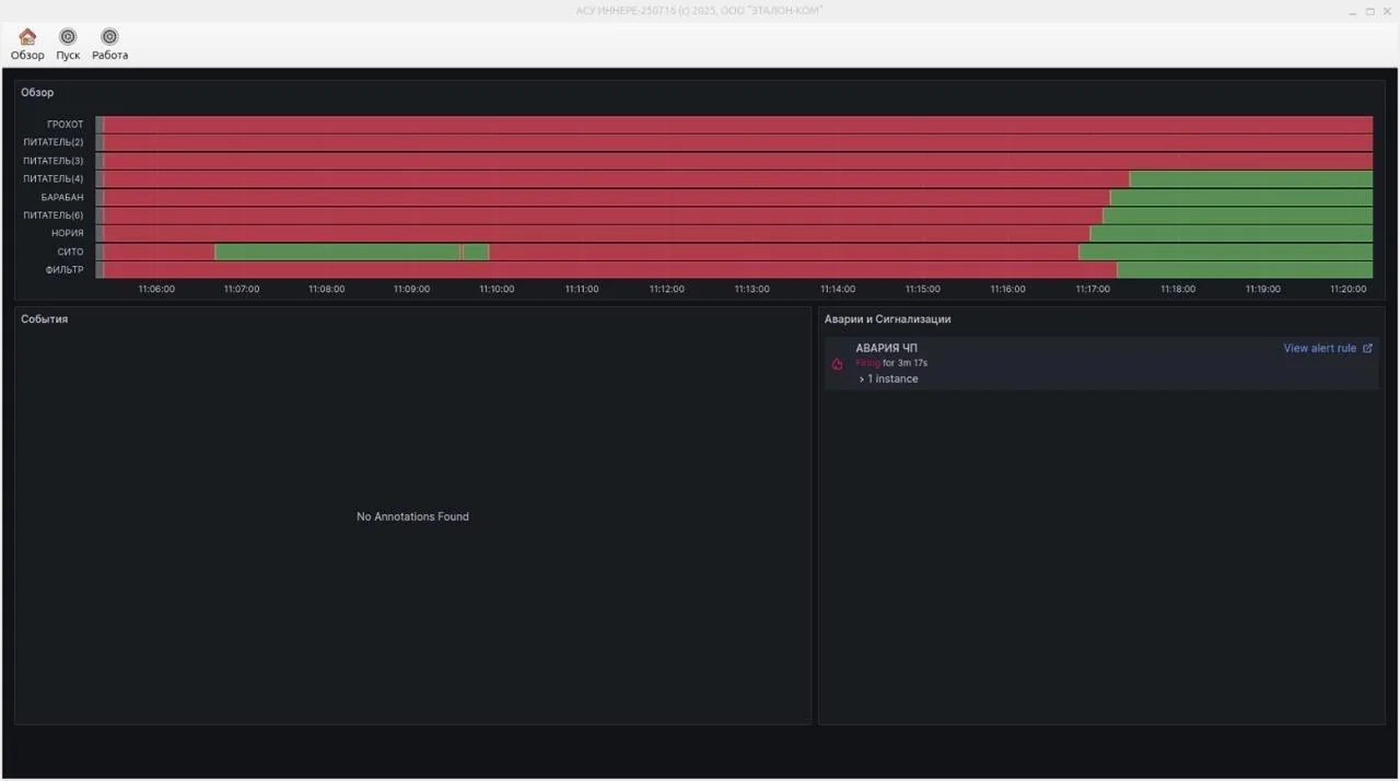
Вид системы дистанционного управления
Вид системы дистанционного управления c графиками
Пример блока управления станцией
Доп.настройки блока управления станцией
Страница управления сушкой
Встроенная в программу инструкция
Пусконаладка
14 днейЗадача:
Требовалось провести комплексные испытания системы, обучить персонал работе с новым оборудованием и сдать объект в промышленную эксплуатацию.
Результат:
Разработали и отладили программное обеспечение с полным циклом тестирования. Реализовали двойной режим управления: дистанционный с операторского компьютера и ручной с местных панелей с блокировкой одновременного управления. Интегрировали комплексную систему безопасности: добавили обработку аварийных ситуаций, датчики вращения валов, троссовые выключатели, общую аварийную сигнализацию и протоколирование событий. Настроили сбор и графическое отображение данных с датчиков температуры и влажности. Внедрили интеллектуальную систему запуска и останова всего оборудования по одной кнопке с поэтапной проверкой готовности систем. Разработали удобный интерфейс с визуализацией состояния линии, системой оповещения через световую и звуковую сигнализацию, в том числе на основе датчиков уровня бункеров. Добавили простые настройки скорости оборудования, времени задержек, режимов работы. Для каждого агрегата реализовали учёт моточасов, а также рассчитали и уточнили, какое потенциально необходимое количество моточасов потребуется каждому оборудованию, прогнозирование необходимости ТО и формирование напоминаний. Подготовили подробную инструкцию для оператора и провели тестирование знаний для быстрой адаптации персонала.
Автоматизация линии фасовки и для обогащения песка
Комплексная автоматизация линий переработки песка
Проектирование
16 днейЗадача:
Создать проект для автоматизации обогащения песка
Результат:
Прибыли на предприятие для проведения детального обследования. Проанализировали, какие необходимы исполнительные механизмы. Разработали и внедрили комплексное решение. Подготовили полный пакет проектной документации. Сформировали и согласовали таблицу сигналов для интеграции оборудования в единую АСУ ТП. Все этапы работ были утверждены с заказчиком перед реализацией.
Монтаж и электромонтаж
34 дняЗадача:
Полностью смонтировать электрооборудование, собрать шкафы АСУ ТП.
Результат:
Предварительно собрали и настроили новые шкафы - силовые и шкафы АСУ ТП, провели полное тестирование, после чего в готовом и проверенном виде доставили на объект. Подключили новые шкафы ко всем исполнительным механизмам и датчикам, установили и смонтировали локальные пульты управления. Проверили регулировку скорости приводов через частотные преобразователи, убедились в корректности их работы. Установили датчики температуры и влажности, настроили и откалибровали их в соответствии с требованиями технологического процесса. Все работы выполнены с соблюдением действующих нормативов и технологических стандартов.
Разработка ПО
24 дняЗадача:
Необходимо было разработать систему управления линией с возможностью удаленного мониторинга, управления с операторского компьютера, анализом данных, умной системой запуска и останова оборудования, предупреждения об угрозах с интуитивно понятным интерфейсом
Результат:
Разработали и отладили программное обеспечение с полным циклом тестирования. Реализовали двойной режим управления: дистанционный с операторского компьютера и ручной с местных панелей с блокировкой одновременного управления. Интегрировали комплексную систему безопасности: добавили обработку аварийных ситуаций, датчики вращения валов, троссовые выключатели, общую аварийную сигнализацию и протоколирование событий. Настроили сбор и графическое отображение данных с датчиков температуры и влажности. Внедрили интеллектуальную систему запуска и останова всего оборудования по одной кнопке с поэтапной проверкой готовности систем. Разработали удобный интерфейс с визуализацией состояния линии, системой оповещения через световую и звуковую сигнализацию, в том числе на основе датчиков уровня бункеров. Добавили простые настройки скорости оборудования, времени задержек, режимов работы. Для каждого агрегата реализовали учёт моточасов, прогнозирование необходимости ТО и формирование напоминаний. Подготовили подробную инструкцию для оператора и провели тестирование знаний для быстрой адаптации персонала.
Вид системы дистанционного управления
Вид системы дистанционного управления c графиками
Дополнительное логирование
Пусконаладка
5 днейЗадача:
Требовалось провести комплексные испытания системы, обучить персонал работе с новым оборудованием и сдать объект в промышленную эксплуатацию.
Результат:
Отладили программное обеспечение с полным циклом тестирования. Подготовили подробную инструкцию для оператора и провели тестирование знаний для быстрой адаптации персонала.
Поставка новых силовых шкафов для комплекса заводов
Реализация обновленного силового оборудования
Проектирование
4 дняЗадача:
Создать проект для нового силового оборудования
Результат:
Создали проект, предусматривающий все поставленные задачи.
Общий вид одного из шкафов
Отрывок из схемы однолинейной
Монтаж и электромонтаж
6 часовЗадача:
Полностью смонтировать электрооборудование, собрать силовые шкафы
Результат:
В связи с тем, что данное силовое оборудование необходимо для работы нескольких действующих предприятий, мы обозначили оптимальный временной диапазон, в течение которого без потерь для заводов отключили старое оборудование и подключили новое.
Вид одного из шкафов
Поставленное новое силовое оборудовние
Пусконаладка
2 часаЗадача:
В условиях жестких временных ограничений реализовать проверку правильности подключения и работоспособности подключённого оборудования.
Результат:
Проверили подачу питания на все подключенное оборудование, проверили мегомметром качество изоляции силовых кабелей.
Цементный хаб Уруссу
Реконструкция, строительство узла перевалки цемента
Проектирование
2 неделиЗадача:
Спроектировать новый цементный хаб
Результат:
Основная информация по проектированию данного объекта представлена здесь: проектирование хаба
Пример визуализации 3D моделирования объекта
Демонтаж старого оборудования
1 неделяЗадача:
Оценить текущее состояние оборудования И объекта в целом. Принять решение о необходимости демонтажных работ и их объеме
Результат:
С помощью современного ПО разработали модель нового склада; по модели оценили работоспособность объекта и его соответствие требованиям технического задания; приняли решение о начале демонтажных работ
Старые силосы
Сборка новых силосов
3 неделиЗадача:
После демонтажа собрать новые силосы
Результат:
Собрали новые силосы и установили их
Первоначально прибывшие материалы
Ещё одна часть в разобранном виде
Поставленное тело силоса
Начало активных работ по установке
Установка силоса силами крана
Приемный бункер цемента под рельсами
Ещё одна установка краном
Монтаж оборудования
1 неделяЗадача:
Смонтировать шнеки
Результат:
Смонтировали шнеки, расключили "поле" со шкафом, провели ПНР
Установка шнека краном
Установленный шнек
Одна из готовых сборок
Двухкнопочный пульт управления
Место встречи подачи материала
Готовый вид объекта
Склад цемента - модернизация
Проектирование, поставка оборудования, монтаж и пусконаладка склада цемента в Васильево.
Проектирование
1.5 неделиЗадача:
Спроектировать новый склад цемента, учесть прием материала путем подачи с грузовых вагонов поезда.
Результат:
Составили проект, смоделировали его работоспособность и согласовали результат с заказчиками.
Подготовка и монтаж оборудования
1 месяцЗадача:
Привезти новое оборудование, произвести демонтаж старого оборудования, поставить компрессоры, выполнить монтаж силового и транспортного оборудования.
Результат:
Поставили новое электрооборудование оборудование, в кратчайшие сроки провели монтаж и электромонтаж, поставили пневматическое оборудование
Установка новых труб
Сборка и установка шкафа
1 неделяЗадача:
Собрать шкаф управления
Результат:
Сделали проект, провели сборку шкафа и проверили его в цеховых условиях, после чего доставили на объект и реализовали подключение шкафа.
Вид собранного шкафа
Внутренняя разводка (на момент процесса подключения)
Установка компрессоров и пневматического оборудования
1.5 неделиРезультат:
Поставили нужное оборудование на объект, установили его и подключили всё необходимое, проверив работоспособность
Процесс установки пневматического оборудования
Более детальный вид
Общая система с компрессором и ресиверами
Подготовка приемного бункера цемента
4 дняЗадача:
Интегрировать приемный бункер и проверить его работоспособность
Результат:
Установили приемный бункер, создали необходимые условия для первоначальной фильтрации материала, проверили работоспособность с учетом влаго- и морозоустойчивости.
На фотографиях представлен монтаж приемного бункера под хоппер (вагон)
Пусконаладка
1 неделяЗадача:
Пусконаладить объект
Результат:
Проверили работоспособность системы, провели пусконаладочные работы и испытания с учетом возможных критических и аварийных ситуаций.
Объект в работе
Сборка силосов
Комплексная сборка силосов под ключ
Сборка силосов
Процесс монтажаПроцесс сборки силосов:
Выполнена комплексная сборка силосов с соблюдением всех технологических норм.
Монтаж БСУ
Комплексный монтаж БСУ под ключ
Монтаж БСУ
Процесс монтажаПроцесс монтажа БСУ:
Выполнена комплексная сборка силосов БСУ-2 с соблюдением всех технологических норм.
Хотите реализовать подобный проект на вашем предприятии?
Обсудить проект