Наименование документа: Техническая документация автоматизированной системы управления линией переработки и фасовки трепела

Разработчик: ООО "Техресурс"

Дата введения: 2025 г.

Срок действия: до замены новым документом

ТЕХНИЧЕСКАЯ ДОКУМЕНТАЦИЯ
СИСТЕМЫ УПРАВЛЕНИЯ ЛИНИЕЙ ПЕРЕРАБОТКИ И ФАСОВКИ ТРЕПЕЛА

Требования безопасности

Общие требования

При работе со СКАДА системой управления линией переработки и фасовки трепела необходимо соблюдать следующие требования безопасности:

Работа с электрооборудованием

  • К работе с электрооборудованием допускаются лица не моложе 18 лет, прошедшие медицинский осмотр, обучение и инструктаж по охране труда, имеющие соответствующую квалификационную группу по электробезопасности.
  • Все работы по обслуживанию электрооборудования должны проводиться при полном снятии напряжения с последующей проверкой его отсутствия.
  • Запрещается работать на электрооборудовании с признаками повреждения изоляции, наличия трещин на корпусах.

Согласно требованиям: ПУЭ (Правила устройства электроустановок), ГОСТ 12.1.019-79 "ССБТ. Электробезопасность. Общие требования", ГОСТ 12.2.007.0-75 "Изделия электротехнические. Общие требования безопасности".

Работа в условиях повышенного шума

  • При работе в цехе с уровнем шума выше 80 дБА необходимо использовать средства индивидуальной защиты органов слуха (наушники, противошумные вкладыши).
  • Запрещается находиться в зонах с уровнем шума выше установленных норм без средств защиты.

Согласно требованиям: СН 2.2.4/2.1.8.562-96 "Шум на рабочих местах, в помещениях жилых, общественных зданий и на территории жилой застройки", ГОСТ 12.1.003-83 "ССБТ. Шум. Общие требования безопасности".

Работа на высоте

  • Работы на высоте более 1,8 м должны выполняться с применением средств подмащивания (лестницы, подмости) и средств защиты от падения с высоты.
  • Запрещается выполнение работ на высоте без ограждений или систем страховки.

Согласно требованиям: Правила по охране труда при работе на высоте, утвержденные приказом Минтруда России от 16.11.2020 № 782н.

Работа в условиях повышенной вибрации

  • При работе с вибрирующим оборудованием необходимо использовать виброзащитные рукавицы, сокращать время контакта с вибрирующими поверхностями.
  • Запрещается длительная работа с оборудованием, создающим вибрацию выше допустимых норм.

Согласно требованиям: СанПиН 2.2.4.3359-16 "Санитарно-эпидемиологические требования к физическим факторам на рабочих местах", ГОСТ 12.1.012-2004 "ССБТ. Вибрационная безопасность. Общие требования".

Работа с вращающимися механизмами и конвейерами

  • Запрещается:
    • Чистить, смазывать, ремонтировать движущиеся части механизмов (барабан, конвейеры, дробилки).
    • Наступать на конвейерные ленты, перелезать через них.
    • Снимать ограждения и защитные кожухи с вращающихся частей во время работы оборудования.
    • Поправлять и натягивать конвейерные ленты на ходу.
  • Требования:
    • Все вращающиеся части (муфты, валы, шкивы) должны быть надежно ограждены.
    • Работы по техническому обслуживанию проводить только при полной остановке оборудования с использованием блокировок и вывешиванием плаката "НЕ ВКЛЮЧАТЬ! РАБОТАЮТ ЛЮДИ".

Согласно требованиям: ГОСТ 12.2.022-80 «ССБТ. Конвейеры. Общие требования безопасности», ПОТ при работе на высоте и с движущимися механизмами.

Пожарная безопасность

  • Запрещается:
    • Загромождать проходы и доступ к средствам пожаротушения (огнетушителям, пожарным кранам).
    • Использовать открытый огонь вблизи легковоспламеняющихся материалов (трепельная пыль может быть взрывоопасна).
    • Курить в неотведенных для этого местах.
    • Эксплуатировать горелку при неисправной системе контроля пламени и аварийной сигнализации.
    • ЗАПРЕЩАЕТСЯ РАБОТА ГОРЕЛКИ ПРИ НЕРАБОТАЮЩЕМ ДЫМОСОСЕ (М12)!
  • Требования:
    • Территория вокруг сушильного барабана и горелки должна содержаться в чистоте, без скопления горючей пыли.
    • Оператор должен знать план эвакуации и расположение первичных средств пожаротушения.
    • Перед запуском горелки необходимо убедиться в исправности системы дымоудаления и отсутствии утечек топлива.
    • Дымосос (М12) должен работать на скорости 100% при работе горелки!

Согласно требованиям: Федеральный закон № 123-ФЗ "Технический регламент о требованиях пожарной безопасности", Правила противопожарного режима в РФ, ГОСТ 12.1.004-91 «ССБТ. Пожарная безопасность. Общие требования».

Безопасность при работе с пылью (трепел)

  • Требования:
    • Система аспирации должна быть включена и исправна во время всех операций, связанных с пылеобразованием (сушка, дробление, транспортировка).
    • При работах в запыленной атмосфере (например, при обслуживании фильтров) использовать средства индивидуальной защиты органов дыхания (респираторы).
    • Регулярно проводить уборку помещений от производственной пыли для предотвращения взрывов и заболеваний.

Согласно требованиям: ГОСТ 12.1.005-88 «ССБТ. Общие санитарно-гигиенические требования к воздуху рабочей зоны», ТР ТС 019/2011 «О безопасности средств индивидуальной защиты».

ВАЖНО: Перед началом работы оператор обязан пройти инструктаж по технике безопасности, надеть установленную спецодежду и средства индивидуальной защиты. Запрещается приступать к работе при неисправностях оборудования, нарушающих требования безопасности.

Обязанности оператора

ОПЕРАТОРУ ЗАПРЕЩАЕТСЯ:

  • Допускать к работе на оборудовании лиц, не прошедших инструктаж и не имеющих соответствующей квалификации.
  • Работать на неисправном оборудовании или с неисправными средствами защиты.
  • Оставлять работающее оборудование без присмотра, кроме случаев, предусмотренных технологическим регламентом.
  • Самостоятельно вносить изменения в программу ПЛК (контроллера) и электрические схемы.
  • Производить ремонтные работы под напряжением.
  • Использовать оборудование не по назначению.
  • Запускать или эксплуатировать горелку при неработающем дымососе (М12)!

ОПЕРАТОР ОБЯЗАН:

  • Немедленно остановить оборудование тросовым выключателем/кнопкой экстренного останова при возникновении угрозы для людей или оборудования.
  • Сообщить непосредственному руководителю о любой неисправности, аварийной ситуации или несчастном случае.
  • Знать и строго соблюдать технологический регламент производства.
  • Проходить периодические медицинские осмотры и проверки знаний по охране труда.
  • Убедиться в работе дымососа (М12) перед запуском и во время работы горелки!

Введение

Назначение системы

Автоматизированная система управления линией переработки и фасовки трепела предназначена для автоматизации технологических процессов сушки, сортировки и фасовки трепела, обеспечивая контроль параметров оборудования, управление технологическими процессами и регистрацию данных.

Область применения

Система применяется на производственных линиях переработки трепела и обеспечивает управление следующим оборудованием:

  • Сушильный барабан с горелкой
  • Система аспирации и дымососа
  • Конвейерные линии
  • Дробильное оборудование
  • Системы сортировки и фасовки

Подготовка к работе

Первичный осмотр оборудования

Оператор, прибыв в цех, обязан выполнить следующие действия перед началом работы:

  1. Включение освещения: При необходимости включить свет в цеху (щиток освещения находится рядом с сушильным барабаном).
  2. Проверка щитовой:
    • Осмотреть силовые шкафы (убедиться в отсутствии повреждений, посторонних шумов)
    • Проверить шкаф управления АСУ ТП:
      • Убедиться, что контроллеры работают (индикаторы горят)
      • Проверить наличие всех фаз (индикаторы фаз на реле контроля фаз)
      • Убедиться, что кнопка экстренного останова не нажата и лампочка не горит
      • Проверить работу вентиляторов охлаждения в шкафах
      • Проверить работоспособность ПЧ (на экране должны присутствовать значения)
  3. Проверка местных пультов управления: Убедиться в исправности всех местных пультов управления.
  4. Проверка тросовых выключателей: Проверить работоспособность всех тросовых выключателей аварийной остановки. При сработанном тросовом выключателе на операторском ПК это отобразится. Чтобы сбросить трос нужно нажать на кнопку троса по месту, она располагается внизу тросового выключателя и может быть сработана с обеих сторон конвейера.
  5. Проверка датчиков вращения: Убедиться в исправности датчиков вращения конвейеров. Для этого необходимо визуально рассмотреть появление сигнала на датчике (располагается у вала конвейера), соблюдая технику безопасности. Также отображение есть на ПК оператора. При отсутствии вращения/неисправности датчика/пробуксовке на экране сортировки в логах отобразится надпись "нет вращения"
  6. Проверка оборудования: в случае, если по моточасам пришло время проверки.
Соответствие станций их нумерации и обозначению:
  • M1 - ленточный питатель (загрузка)
  • M2 - роторный измельчитель
  • М3 - конвейер на дробилку
  • М4 - дробилка валковая
  • М5 - конвейер на грохот
  • М6 - грохот двухсеточный
  • М7, М8 - линия неиспользуемых на данный момент конвейеров
  • М10 - конвейер на барабан
  • М11 - сушильный барабан
  • М12 - дымосос
  • М13 - шнек сброса осадка
  • М14 - конвейер после барабана на дробилку
  • М15 - дробилка валковая
  • М16 - конвейер на грохот
  • М17 - Грохот двухсеточный
  • М18 - конвейер на бункер фракции 3-8мм (кошачья)
  • М19 - конвейер на бункер фракции 0-2мм
  • М20 - конвейер на станцию фасовки 3-8мм
  • М22 - шнек на станцию фасовки 0-2мм
  • Станции фасовки управляются местно и имеют собственный паспорт, с которым необходимо ознакомиться

Последовательность запуска

После проверки оборудования выполнить следующий цикл действий для запуска линии:

  1. Включить компрессор
  2. Включить шкаф управления фильтром дымососа
  3. Включить фильтр дымососа
  4. Аспирация включится автоматически при запуске оборудования
  5. Включить дымосос (М12) и убедиться, что он работает на скорости 100%
  6. Включить горелку (в местном режиме управления):
    • Перейти к горелке
    • Убедиться, что дымосос (М12) работает на скорости 100%
    • Нажать кнопку включения горелки
    • Дождаться выхода горелки в рабочий режим
  7. Включить линию с помощью кнопки каскадного управления

График контрольных осмотров

На основе данных моточасов необходимо проводить плановые осмотры и обслуживание:

  • Ежесменно: Визуальный осмотр конвейерных лент, проверка натяжения.
  • Каждые 100 моточасов: Проверка датчиков вращения, тросовых выключателей, состояния ограждений.
  • Каждые 300 моточасов: Проверка подшипниковых узлов, редукторов, механических соединений (при наличии в инструкциях к оборудованию).
Как работать с моточасами:
Экран сброса
Рис. Доп. окно с моточасами
Напротив надписи "моточасы" отображается значение, которое соответствует работе оборудования в целом. Это значение не рекомендуется сбрасывать, для технического обслуживания есть значение с последнего ТО, которое отображается рядом с каждой станцией на мини-экране логирования.
Экран логов
Рис. Окно с отображением прошедшего времени с последнего ТО
Как только отметка начнет приближаться к 300 - можно проводить ТО в возможное время, чтобы к 300 часам можно было сбросить предупреждение о необходимости начала ТО. Во время необходимости проведения тех.обслуживания появятся соответствующие данные, а также кнопка сброса проведения ТО (см. выше). Более того, при возникновении необходимости проведения тех.обслуживания на первом экране появится отображение необходимости начала проведения ТО.
Отображение необходимости начала проведения ТО
Рис. Отображение необходимости начала проведения ТО

Интерфейс оператора

Экран сушки

Экран сушки. На нем изображено всё, что находится до барабана (включительно), а также аспирация, дымосос, шнек сброса осадка из фильтров дымососа, компрессор.

Важно: Аспирация включается автоматически при работе оборудования (Важно: необходимо производить осмотр хранилища аспирационных накоплений. При накоплении более 10% объекма бака (их 3) рекомендуется его очистить. Не допускается накопление объекма бака более 50%). Компрессор, дымосос и шнек сброса осадков также имеют свои зависимости и включаются при работе этих зависимостей.

При включении горелки необходимо удостовериться в работе нужных элементов: фильтр дымососа должен работать и его скорость должна быть 100%. Также на данном экране располагается график датчика влажности.

КРИТИЧЕСКИ ВАЖНО: Дымосос (М12) должен работать на скорости 100% при работе горелки! Отсутствие работы дымососа при работающей горелке недопустимо и может привести к аварийной ситуации!

Экран сушки zone_1
Рис. 1. Экран сушки с элементами управления

Экран сортировки

Экран сортировки. На нем также располагается каскадное управление.

Помимо всех оборудований на этом экране располагаются бункера с датчиками уровня. Если сработает датчик минимума - загорится красный кружок внизу бункера. Если сработает датчик максимума - загорится восклицательный знак в бело-желтой треугольной форме, а также появятся надписи, сигнализирующие о необходимости начала фасовки. В случае, если фасовка не начнется через определенное время (30 минут), предыдущий конвейер за бункером остановится. Если фасовка начата, но датчик уровня всё еще сработан - время на отключение конвейера до бункера будет увеличено. Стоит понимать, что в описанном случае не должно быть режима наладки на станциях.

Экран сушки zone_1
Рис. 2. Экран сортировки с каскадным управлением

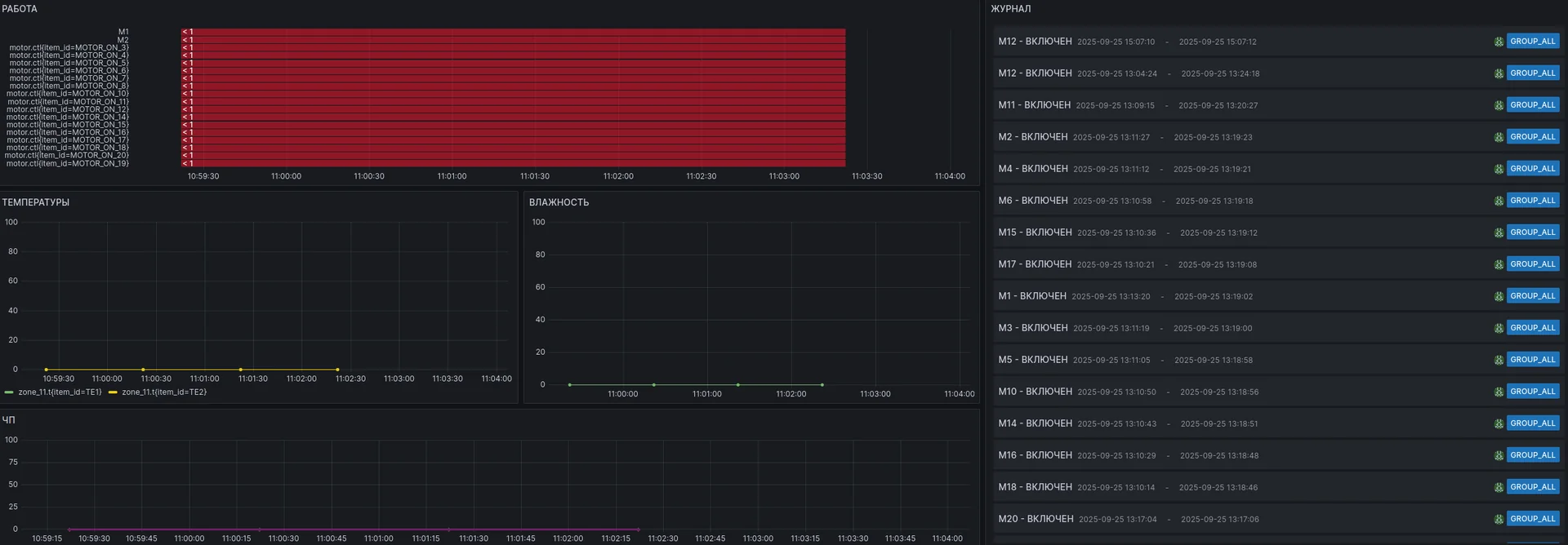
Экран графиков и моточасов

Экран графиков и логирования. Они располагаются на локальном хостe.

Совет: Для того, чтобы приблизить график, нажмите на 3 точки справа вверху графика и затем кнопку view или наведитесь на нужный график и нажмите клавишу V. Чтобы выйти ко всем графикам нажмите esc или V.

На графике "РАБОТА" показаны пуски/остановы оборудования, где красный фон - останов оборудования, зеленый - пуск. То есть пока линия зеленая - оборудование работает.

  • На графике "ТЕМПЕРАТУРЫ" показаны температуры на входе и выходе из барабана.
  • На графике "ВЛАЖНОСТЬ" изображена влажность (датчик располагается после дробилки М15, на конвейере М16).
  • На графике "ЧП" изображена скорость частотных пускателей в процентах.
  • В журнале отображены недавние действия.
Экран графиков zone_3
Рис. 3. Экран графиков, моточасов и логирования

Станции управления

🎛️ Есть несколько разновидностей пультов станций управления, основные различия - в регулировке скорости. С помощью пультов можно узнать всё о станции, к которой относится пульт. Основная информация: состояние ручного режима, состояние станции (вкл/выкл), наличие блокировки, доп.настройки (скорость, время останова, наладка). При этом в ручном режиме дистанционное управление станцией запрещено.

Пульт мотора

Пульт управления мотором
Рис. 4. Пульт управления стандартным мотором
О пульте барабана: Дополнительное окно у станции М11 включает барабан без звонка на случай, если необходимо запустить барабан без задержек. В штатном режиме запускайте барабан из основного окна, в таком случае прозвучит предупреждающая сирена.
О сирене: Есть несколько разновидностей сигнала.
Предупреждающий - сирена звучит на протяжении 10 секунд и выключается. В этом случае она либо предупреждает о старте каскад либо сообщает о предотвращенной ошибке (см. ниже) Сигнал аварии, ошибки - сигнал, который звучит при возникновении какой-либо ошибки или аварии:
1. Ошибка при включении барабана - работает в случае включения барабана без дымососа М12. В этом случае сирена звучит переменно - 2 секунды сигнала, 2 секунды ожидания
2. Нажата кнопка EMERGENCY STOP на шкафу или с операторского ПК. В этом случае сирена звучит попеременно - 4 секунды сигнала, 1.5 секунды ожидания.

Когда механизм, который относится к пульту в работе, загорается кнопка "работа" и молния. Если загорается кнопка "замка", значит, что станция заблокирована (по ошибке, соседу или аварии). Кнопка "руки" означает ручной режим, с ним дистанционное управление невозможно. Кнопка "настройки" позволяет вызвать дополнительное окно настроек, в котором доступна регулировка времени останова оборудования и наладки.

Дополнительное меню у мотора без частотника

Меню мотора без частотника
Рис. 5. Дополнительное меню настройки мотора без частотника

Ручной режим означает то же, что и на основном окне. Наладка: если стоит галочка (наладка включена), можно запускать это оборудование без зависимостей.

Если наладка выключена (нет галочки), то оборудование не будет включено, пока другое оборудование после него не работает, в том числе в ручном режиме.

При выключенной наладке для того, чтобы запустить оборудование, надо включать линию согласно правилам: каскадно из конца в начало.

Останов - время, которое понадобится оборудованию для останова при автоматическом останове.

Пример: у М2 останов - 10 секунд, у М3 - 20, во время автоматического останова сперва выключится М1 со своим временем останова, затем в течение 10 секунд будет работать М2, после чего тоже выключится, освободив себя от материала, затем в течение 20 секунд будет выключаться М3, перекинув весь материал на М4.

Пульт мотора с частотником

Меню мотора с частотником
Рис. 6. Пульт управления мотором с частотником

Отличия от обычного мотора: трос. С ним оборудование жестко блокируется и не может быть включено пока трос не будет отжат. Наличие красного названия "трос" является аварией станции. Может быть сработан в случае, когда нужно срочно остановить конвейер/для перестраховки во время работы на конвейере.

Дополнительное меню у мотора с частотником

Меню мотора с частотником
Рис. 7. Дополнительное меню настройки мотора с частотником

Отличия от меню обычного мотора: пуск. Это частота (в процентах), с которой оборудование будет запущено и продолжит работу. Значения являются энергонезависимыми, то есть будут оставаться и после перезапуска программы, но в случае изменения программы (на контроллере) скорость примет стандартное значение.

В этом случае нужно перепроверить скорость оборудования и выставить необходимые значения перед запуском. Скорость вентилятору дымососа (станция М12) рекомендуется выставлять 100%, при этом данная станция выдает ошибку по току при частых включениях-выключениях, поэтому станция должна быть выключена или не должна включаться в течение 10 минут после выключения.
Внимание! Если станция М12 выклчится во время работы горелки - нужно срочно остановить горелку и попытаться восстановить работу дымососа. Проверить ПЧ станции М12 можно командой mbpoll 192.168.8.15 -m tcp -r 4 -c 2 -0 -a 4 -t 4, введя её в терминал (CTRL + ALT + T). В поле под номером 4 должно быть значение не более 10 000, а в поле под номером 5 значение, равное 15 000 (допускается погрешность в 1%)

Обозначения элементов интерфейса

🖐 Ручной режим — станция заблокирована для дистанционного управления. В этом случае управление оборудованием можно произвести только с пульта местного управления. На станции М1 (ленточный питатель) при этом также можно воспользоваться двухкнопочным пультом, который располагается на улице.
Кнопки ручного управления
Рис. 8. Кнопки ручного управления на местном пульте
Станция в работе — отображается цветом и текстом «работа».
Индикатор работы
Рис. 9. Индикатор работы станции
🔒 Блокировка станции по ошибке. Это может быть: аварийная остановка, остановка по тросу, остановка по соседу (если следующее оборудование выключено и не включена кнопка наладки).
Индикатор блокировки
Рис. 10. Индикатор блокировки станции
⚙️ Настройка станции. Вызывает дополнительное меню с возможностью настройки оборудования со СКАДА.
Кнопка настроек
Рис. 11. Кнопка вызова дополнительных настроек

Каскады линий

Каждая линия имеет каскад, отображающий состояние всех станций. Для того, чтобы запустить каскадно оборудование, нужно, чтобы на кнопках отобразилось ключевое слово "ГОТОВ". После нажатия старта начнется запуск от последнего оборудования к первому.

При этом если нажать на стоп, сперва каскад остановится на текущем месте. Затем - при повторном нажатии - запустит останов с момента, на котором остановился. Для управления временем останова оборудования воспользуйтесь дополнительным меню пульта.

Каскадное управление
Рис. 12. Интерфейс каскадного управления линиями

Эксплуатация системы

Запуск и остановка

  • Для запуска станции нажмите кнопку «Пуск», если хотите запустить станцию не в автоматическом режиме.
  • Для остановки станции нажмите кнопку «Стоп».
Кнопки пуск и стоп
Рис. 13. Кнопки управления станцией: пуск и стоп

Если станция не запустилась после нажатия на старт:

  1. Проверьте отсутствие аварий
  2. Если не помогло: проверьте, запущено ли следующее после включаемого оборудования оборудование (при отсутствии включенной наладки)
  3. Если не помогло: попробуйте зажать кнопку на 1-2 секунды
  4. Если ничего не помогло: проверить физические пуски (контактор срабатывает или нет), включен ли автомат, работает ли контроллер (должны мигать синие огни)
  5. Если всё проверено и запуска не происходит - свяжитесь с компанией ООО "Техресурс" (контакты)

Ручной режим

  • Для включения ручного режима используется местный пульт управления станцией. Выключить ручной режим также можно только по месту. Для включения/выключения нужно перевести тумблер, при этом лампочка пульта загорится (вкл) или погаснет (выкл). В случае, если пульт был переведен в ручное управление и лампочка не зажглась, нужно проверить кабели.
  • Ручной режим блокирует дистанционное управление станцией. При этом, если включить оборудование в ручном режиме и перевести его в дистанционное управление, оборудование продолжит работать, пока его не выключат дистанционно или не переведут пульт обратно в местное и не нажмут кнопку стоп.
  • Существует 2 двухкнопочных пульта, они являются аварийными и минуют проверку местного управления. Первый относится к ленточному питателю (М1), чтобы при выгрузке материала можно было экстренно с улицы остановить/запустить питатель. Второй к барабану (М11), чтобы также включить или отключить его.

Критически важные условия работы

ДЫМОСОС (М12) - КРИТИЧЕСКИ ВАЖНОЕ ОБОРУДОВАНИЕ!

  • Дымосос (М12) должен быть включен и работать на скорости 100% при работе горелки!
  • Запрещается запуск горелки при неработающем дымососе
  • При остановке дымососа во время работы горелки - немедленно остановить горелку!
  • Скорость дымососа должна быть установлена на 100% в дополнительном меню управления
  • Дымосос не должен часто включаться-выключаться (интервал между включениями не менее 10 минут)

БЕЗОПАСНОСТЬ ПРИ РАБОТЕ НА ОБОРУДОВАНИИ:

  • Ручной режим не является безопасной блокировкой станции
  • При работе на оборудовании необходимо полностью обесточить станцию или использовать систему блокировок
  • Запрещается работать на оборудовании без использования установленных средств защиты

Аварийные ситуации

Экстренный останов

  • При аварийной ситуации используйте кнопку экстренного останова на панели. Она располагается сверху по центру экрана и горит красным цветом. Данная кнопка нужна только для экстренных случаев. Помимо кнопки на экране можно нажать клавишу F1 на клавиатуре.
  • После того, как устранены причины, по которым нажата кнопка аварийного останова, проведите процедуры по возвращению в строй оборудования: кнопка не должна быть нажата, тросы выключены, скорость выставлена верная.
  • Справа от кнопки экстренного останова есть дублятор аварийной кнопки (физической), которая находится на шкафу АСУ ТП. Если кнопка нажата - дублятор будет гореть красным.
Кнопка экстренного останова
Рис. 14. Кнопка экстренного останова на интерфейсе СКАДА

Ошибки и блокировки

  • Значок замка 🔒 обозначает блокировку станции. Критерий необходимости для отключения блокировки - устранить то, что эту блокировку вызвало. При выполненных критериях необходимости критерием достаточности будет являться нажатая кнопка СТОП. В случае, если кнопка СТОП нажата у оборудования с блокировкой, но замок не погас - критерии необходимости не были выполнены, необходимо проверить, что послужило блокировке: трос, сосед без режима наладки, аварийный стоп, неудавшийся запуск, ошибка при управлении ПЧ.
  • Это может быть: аварийная остановка, остановка по тросу, остановка по соседу (если следующее оборудование выключено и не включена кнопка наладки).
  • При нормальной работе конвейера отображаются на СКАДА крутящимися. Обратите внимание: если оборудование включено, при этом конвейер не крутится, вероятно, он буксует или произошел обрыв ленты. В этом случае нужно провести осмотр оборудования по месту. Если конвейер крутится, но на СКАДА отображается обратное, нужно проверить датчик вращения ленты. Если проблема в нем - заменить, если не в нем, проверить, приходит ли сигнал в контроллер. Если всё в порядке, сообщите скоростной режим ленты программистам (вероятно скорость низкая, при этом из-за небольшой пробуксовки с большим количеством материала время вращения увеличивается и контроллер считывает это как превышающее лимит значение).

Действия при отключении электроэнергии

ВНИМАНИЕ: Внезапное отключение электроэнергии создает повышенную опасность! Необходимо выполнить следующие действия:

НЕМЕДЛЕННЫЕ ДЕЙСТВИЯ ПРИ ОТКЛЮЧЕНИИ ЭЛЕКТРОЭНЕРГИИ:

  1. ОСТАНОВИТЬ ПОДАЧУ ТОПЛИВА к горелке (если это возможно сделать вручную)
  2. НАЖАТЬ АВАРИЙНЫЙ СТОП на случай внезапного появления сети
  3. СООБЩИТЬ о случившемся руководству
  4. ПРОВЕРИТЬ отсутствие людей в опасных зонах (конвейеры, барабаны, бункера)

ПОСЛЕ ВОССТАНОВЛЕНИЯ ЭЛЕКТРОСНАБЖЕНИЯ:

  1. НЕ ВКЛЮЧАТЬ оборудование сразу после появления напряжения!
  2. ПРОВЕСТИ ОСМОТР всего оборудования на предмет заклинивания, завалов, повреждений
  3. ОЧИСТИТЬ технологические тракты от остатков материала, который мог застрять при внезапной остановке
  4. ПРОВЕРИТЬ состояние электродвигателей, редукторов, подшипников
  5. УБЕДИТЬСЯ в исправности систем аспирации и дымоудаления
  6. Только после полной проверки начинать последовательный запуск согласно разделу "Последовательность запуска", убрав аварийный стоп

ОСОБЫЕ РИСКИ ПРИ ВНЕЗАПНОМ ОТКЛЮЧЕНИИ ЭЛЕКТРОЭНЕРГИИ:

  • Скопление продуктов горения в сушильном барабане и газоходах
  • Обратная тяга из барабана в помещение цеха
  • Заклинивание оборудования из-за остатков материала в механизмах
  • Перегруз электродвигателей при попытке пуска без предварительной очистки
  • Повреждение механических передач и конвейерных лент

Требования к системе аварийного питания

  • Система аварийного освещения должна обеспечивать минимальную освещенность в ключевых зонах
  • Аварийные кнопки остановки должны оставаться функциональными (если предусмотрено проектом)
  • Система вентиляции аварийных режимов должна активироваться автоматически

Согласно требованиям: ПУЭ гл. 6.1 "Аварийное освещение", ГОСТ Р 50571.5.56-2013 "Аварийные источники питания"

Действия при пожаре или задымлении

  1. Немедленно нажать кнопку экстренного останова.
  2. Остановить горелку и дымосос.
  3. Сообщить в пожарную охрану по телефону 101 или 112 с мобильного.
  4. Приступить к тушению пожара первичными средствами пожаротушения (огнетушители), если это не сопряжено с риском для жизни.
  5. Немедленно покинуть зону пожара по плану эвакуации.

Действия при получении травмы

  1. Немедленно остановить оборудование.
  2. Оказать первую помощь пострадавшему.
  3. Вызвать скорую медицинскую помощь (103 или 112).
  4. Сообщить о происшествии руководителю.

Важно: При возникновении аварийной ситуации всегда следуйте инструкциям по безопасности и используйте средства индивидуальной защиты!

Ключевые элементы линии (кратко)

Ниже перечислены основные элементы производственной линии. Это краткое описание — подробности и требования по каждой станции содержатся в их паспортах и инструкциях производителя.

  • Щитовая АСУ ТП и силовые шкафы — место размещения контроллеров, автоматов защиты и распределительных устройств.
  • Операторская (компьютер) — рабочее место оператора, с доступом к интерфейсу СКАДА, журналам и графикам.
  • Сушильный барабан с горелкой — источник тепла и основной узел сушки. Принцип работы горелки: поддержание заданной температуры по алгоритму с регулятором (ПИД-регуляция), процесс нагонки температуры и срабатывание гистерезиса при удержании заданного значения.
  • Конвейерные линии, дробилки, станции фасовки (ручные) — механические промежуточные звенья линии.
  • Фильтр дымососа и циклон — системы аспирации и очистки газов; шнек (М13) используется для удаления осадка из фильтра и должен регулярно работать во время эксплуатации завода.
  • Компрессор — источник сжатого воздуха; см. отдельный раздел с краткими рекомендациями.
  • Трансформаторная подстанция и газораспределение — внешние энерго- и газовые узлы, требующие координации с эксплуатирующей организацией.

ВАЖНО: Нахождение животных на территории завода категорически запрещено.

Инструкция по компрессору (кратко)

Краткие требования и контрольные точки для оператора при работе с компрессором. Подробную информацию и регламент обслуживания см. в паспорте компрессора.

  • Контроль уровня масла — регулярно проверять уровень и доливать согласно рекомендациям производителя.
  • Поддерживать температуру в помещении — не допускать опускания температуры ниже 0 °C.
  • Следить за давлением в ресивере, фильтрами и состоянием приводных ремней.
  • При постороннем шуме, вибрации, утечке масла или падении давления — немедленно остановить компрессор и сообщить инженерам.
  • В дневной передсменный контроль включить компрессор и удостовериться в нормальном выходном давлении и отсутствии утечек.

Аварийные ситуации — расширенные подробности

Этот подпункт дополняет раздел «Аварийные ситуации» подробными сценариями и короткими алгоритмами действий оператора.

Аварии горелки

  • Если аварии горелки повторяются неоднократно — их нельзя игнорировать. Оператор обязан немедленно сообщить в техническую службу и руководителю.
  • Принцип работы: горелка работает в связке с регулятором температуры (ПИД-регулятор). При старте происходит «нагонка» до заданной температуры.
  • Действия при аварии горелки: остановить подачу топлива (если возможно ручное управление), нажать кнопку аварийного останова, эвакуировать персонал при признаках пожара и вызвать специалистов.

Засор циклона

  • Циклон и фильтр дымососа подвержены накоплению осадка. Для надёжной работы необходимо проводить регулярную очистку.
  • Шнек М13 должен работать регулярно во время эксплуатации завода, чтобы предотвращать накопление осадка и препятствовать образованию пробок.
  • При обнаружении ухудшения тяги — немедленно проверить фильтры и циклон, не допускать работы горелки при недостаточной тяге.

Обрыв конвейера

  • При срабатывании датчика разрыва, сильной провисании ленты или визуальном обнаружении обрыва — немедленно остановить линию и зафиксировать место в журнале.
  • Отключить питание соответствующей секции, установить ограждения и знаки «Не включать — работают люди» при проведении ремонта.

Клин / пробуксовка барабана

  • Признаки: повышенная вибрация, неравномерная работа, повышенный ток электродвигателя.
  • Не применять обильную смазку с целью «увеличения сцепления» — это усиливает пробуксовку. Использовать только рекомендованные смазочные материалы в рекомендованных объёмах.
  • При сильной вибрации при высокой скорости — немедленно снизить скорость и остановить барабан, провести инспекцию подшипников и состояния лент/шкивов.

Отказ реле контроля фаз

  • Признаки: потеря одной или более фаз, миграция индикаторов, ошибки на шкафах защиты.
  • Действия: отключить нагрузку, сообщить электрику и не включать оборудование до восстановления нормальных фаз и проверки защит.

Примечание по частотным приводам: Описания аварий частотных приводов в этом документе не даются — при неисправностях частотных приводов оператор обязан руководствоваться паспортом и инструкциями производителя MEGE DRIVE и сообщать об авариях в службу техподдержки.

Технические процедуры и регламенты

Ниже перечислены обязательные процедуры, которые должны быть внедрены и соблюдаться на предприятии.

Порядок безопасного обесточивания оборудования

  1. Оповестить всех, кто работает в зоне.
  2. Остановить технологический процесс обычным способом.
  3. Отключить питание в щитовой (в рубильниках/автоматах) и убедиться в отсутствии напряжения измерительным прибором.
  4. Зафиксировать состояние в журнале и разместить плакат «Не включать — работают люди». (Ответственный — оператор, исполнитель работ).

Порядок допуска к ремонтным работам

  • Допуск к ремонту получают только лица, прошедшие инструктаж и имеющие соответствующую квалификацию.
  • Перед началом работ необходимо оформить наряд/наряд-допуск (если предусмотрено) и оформить запись в журнале работ.
  • При выполнении работ в зоне вращающихся механизмов — обеспечить ограждения и подтверждение полной остановки.

Инструкция по безопасной очистке конвейера

  1. Остановить участок и обесточить (не допускается использование аварийного тросового выключателя, пультов местного управления не по назначению. Во время работ необходимо полностью обесточивать зону проведения работ).
  2. Зафиксировать положение и установить защитные ограждения.
  3. Проводить очистку только с использованием рекомендованных инструментов и СИЗ (перчатки, защитные очки, респиратор при запылении).

Регламент осмотров

  • Ежесменно: визуальный осмотр конвейерных лент и мест срабатывания датчиков.
  • Каждые 100 моточасов: проверка датчиков вращения, тросовых выключателей и ограждений.
  • Каждые 300 моточасов: проверка подшипников, редукторов и механических соединений.

Журнал событий и регистрации

Оператор обязан вести журнал всех необычных событий: аварий, остановов, ремонта, замены деталей. Приводится рекомендуемая форма записи:

  1. Дата и время
  2. Событие (кратко)
  3. Оборудование / участок
  4. Краткое описание действий
  5. Ответственный

Полный развёрнутый блок требований безопасности (ниже)

Ниже размещена расширенная версия требований безопасности — она дополняет и не отменяет краткую информацию вверху документа. Оператор должен ознакомиться с полной версией перед началом работы.

Общие требования

  • К работе с электрооборудованием допускаются лица не моложе 18 лет, прошедшие медицинский осмотр, обучение и инструктаж по охране труда.
  • Все работы по обслуживанию электрооборудования должны проводиться при полном снятии напряжения и подтверждении его отсутствия измерительным прибором.

Пожарная безопасность и работа с горелкой

  • ЗАПРЕЩАЕТСЯ работать горелкой при неработающем дымососе (М12).
  • Перед запуском горелки убедиться в исправности системы дымоудаления и отсутствии утечек топлива.
  • Операторы должны знать план эвакуации и расположение первичных средств пожаротушения.

Защита при работе с пылью

  • Система аспирации должна работать при всех операциях, связанных с пылеобразованием.
  • Использовать респираторы и вытяжные системы при работе в запылённых зонах.

Работа с вращающимися механизмами

  • Запрещается снимать ограждения при работающем оборудовании.
  • Работы по техническому обслуживанию проводить только при полной остановке и обесточивании оборудования.

Контакты разработчиков

В случае возникновения каких-либо трудностей, если инструкция не помогла, обращайтесь по телефону:

+7 (927) 416-84-49 | Черепанов Айнур Альбертович